
Table of contents
The Activity Report shows how activity unfolded across your organization over a selected period. It aggregates metadata from your connected services into a time-based chart and a detailed daily breakdown, giving you a clear path from high-level trends down to individual events.
You can reach it from Reports → Activity in the top navigation.
Activity Hours Chart
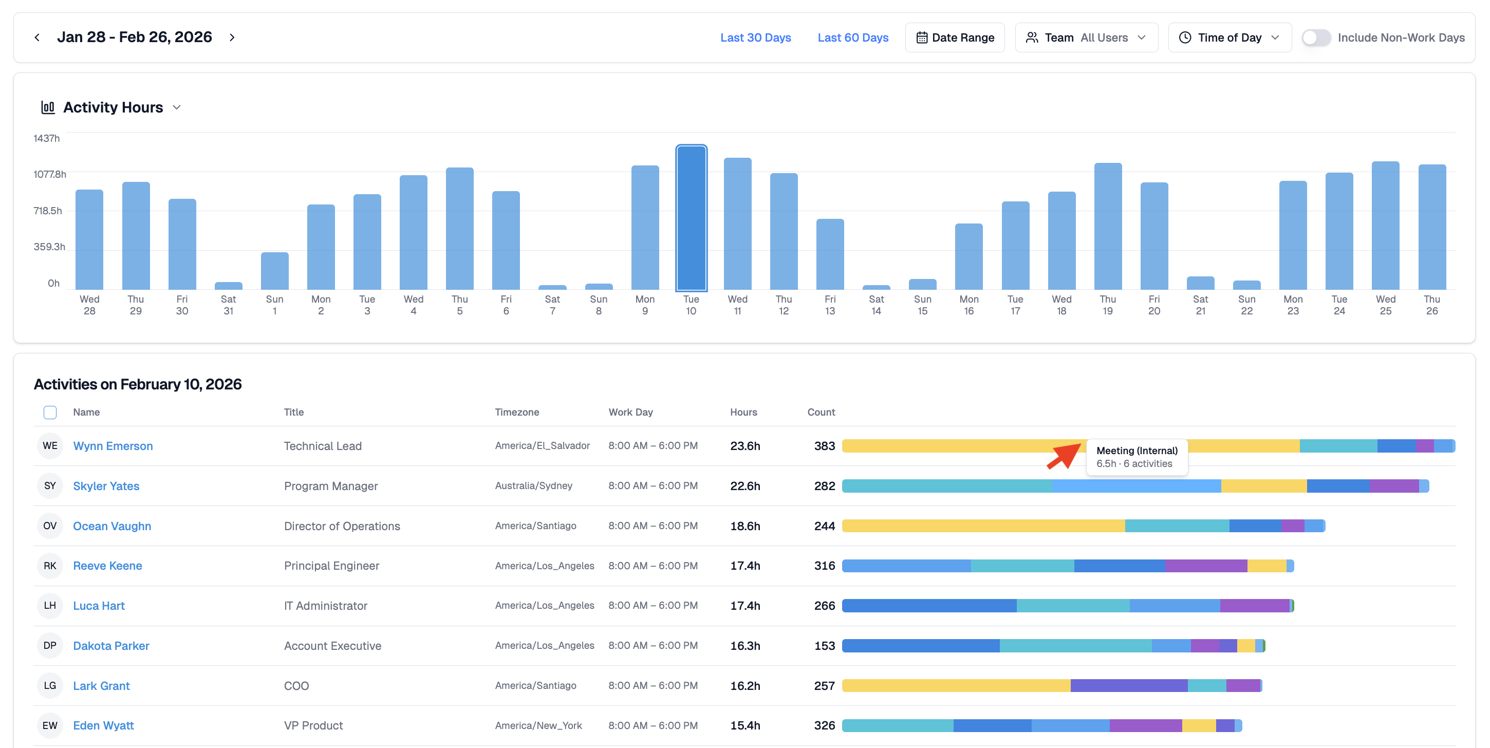
The report opens with a bar chart showing total activity hours per date range. Activity Hours represent the summed duration of all metadata-based events recorded across your connected services.
You can:
- Hover over any bar to see the exact hour total for that day.
- Adjust filters such as date range, team selection, time of day, and whether to include non-work days.
- Switch between preset ranges (Last 30 Days, Last 60 Days) or define a custom range.
This chart offers a fast way to spot high-activity days, low-signal periods, onboarding gaps, or tool outages.

Daily Breakdown
Clicking any bar in the Activity Hours chart loads a detailed activity table for that specific day. Each row shows the person's name, role, timezone, workday configuration, total activity hours, activity count, and a color-coded bar showing how their time was distributed across activity types.
Colors represent activity categories such as messaging, files, meetings, presence, and system events. Hovering over any segment displays the category and the underlying activity duration or count.
This breakdown clarifies who contributed to the day's overall activity and how their work was spread across tools and services.

Activity Drill Down
Clicking any color segment in a user's activity bar opens the Activity Detail view pre-filtered to that person and that activity type. This makes it straightforward to trace a pattern in the chart all the way back to the specific events that drove it.

Viewing Options
The Activity Report includes several controls to adjust the view:
Date Range — define the period shown in the chart. Switch between preset ranges or set a custom window.
Team — limit the report to a specific person or group.
Time of Day — segment activity by working hours
Include Non-Work Days — surface weekends or custom off days for context
These options do not alter the underlying activity signals; they simply reshape the report for easier interpretation.
Related Guides
Score Report — team performance scores across a date range
Activity Detail — full breakdown of individual activity events
Activity Dashboard — day-by-day team activity and scores
Connected Services — checking integration status if activity looks incomplete







